Send metrics to Cockpit using Grafana Alloy
The Grafana Alloy agent is a component used in observability and monitoring setups, to collect and send metrics, logs, and traces from your applications, services, and infrastructure to observability platforms, such as Cockpit.
This page explains how to configure the Grafana Alloy agent to push your metrics and visualize them in Grafana. You can use it to push your data from Scaleway resources or external/custom resources.
For the sake of this documentation, we are using Grafana Alloy on macOS. Refer to the official Grafana documentation to find the commands to use depending on your operating system of choice.
Before you start
To complete the actions presented below, you must have:
- Owner status or IAM permissions allowing you to perform actions in the intended Organization
- A Scaleway account logged into the console
- Retrieved your Grafana credentials
- Installed Grafana Alloy
- Created a custom data source of the metrics type
- A token with push permissions for metrics in the same region as your metrics
Configuring Grafana Alloy
- Create a folder named
configon your local machine. - Create a file named
cockpit.alloyinside theconfigfolder. - Paste the following template inside
cockpit.alloy:prometheus.exporter.unix "node" { set_collectors = [ "uname", "cpu", "cpufreq", "loadavg", "meminfo", "filesystem", "netdev", ] } prometheus.scrape "node" { scrape_interval = "60s" scrape_timeout = "4s" targets = prometheus.exporter.unix.node.targets forward_to = [prometheus.remote_write.cockpit.receiver] } prometheus.remote_write "cockpit" { endpoint { url = "https://xxxxxxxx-xxxx-xxxx-xxxx-xxxxxxxxxxxx.metrics.cockpit.fr-par.scw.cloud/api/v1/push" headers = { "X-TOKEN" = "COCKPIT_TOKEN_SECRET_KEY", } } } - Replace
https://xxxxxxxx-xxxx-xxxx-xxxx-xxxxxxxxxxxx.metrics.cockpit.fr-par.scw.cloud/api/v1/pushwith your metrics' URL. You can retrieve it in the Data sources tab of the Scaleway console. - Replace
COCKPIT_TOKEN_SECRET_KEYwith your Cockpit token's secret key, then save your changes. - Open a terminal and start Alloy:
brew services start alloy - In the same terminal, run the following command.
The two last lines of your output should look similar to the following.
alloy run config/cockpit.alloyts=2024-06-27T14:23:05.542081Z level=info msg="now listening for http traffic" service=http addr=127.0.0.1:12345 ts=2024-06-27T14:23:13.432896Z level=info msg="Done replaying WAL" component_path=/ component_id=prometheus.remote_write.cockpit subcomponent=rw remote_name=aa0551 url=https://xxxxxxxx-xxxx-xxxx-xxxx-xxxxxxxxxxxx.metrics.cockpit.fr-par.scw.cloud/api/v1/push duration=12.900498616s
Visualizing your metrics
-
Click Cockpit in the Monitoring section of the console side menu. The Cockpit overview page displays.
-
Click Open dashboards to open your preconfigured dashboards in Grafana. You are redirected to the Grafana website.
-
Enter your Grafana credentials.
-
Click Log in. The Grafana overview page displays.
-
Click the Grafana icon in the top left side of your screen to open the menu.
-
Click Dashboards, then click New in the top right corner of your screen. A drop-down displays.
-
Click Import to import a dashboard.
-
In the Import via grafana.com field, enter
1860, then click Load -
Enter a name for your dashboard or leave the default one.
-
In the Folder field select a folder in which to store your dashboard.
-
In the Prometheus field, select your metrics data source in the drop-down.
-
Click Import. Your dashboard should load and display.
-
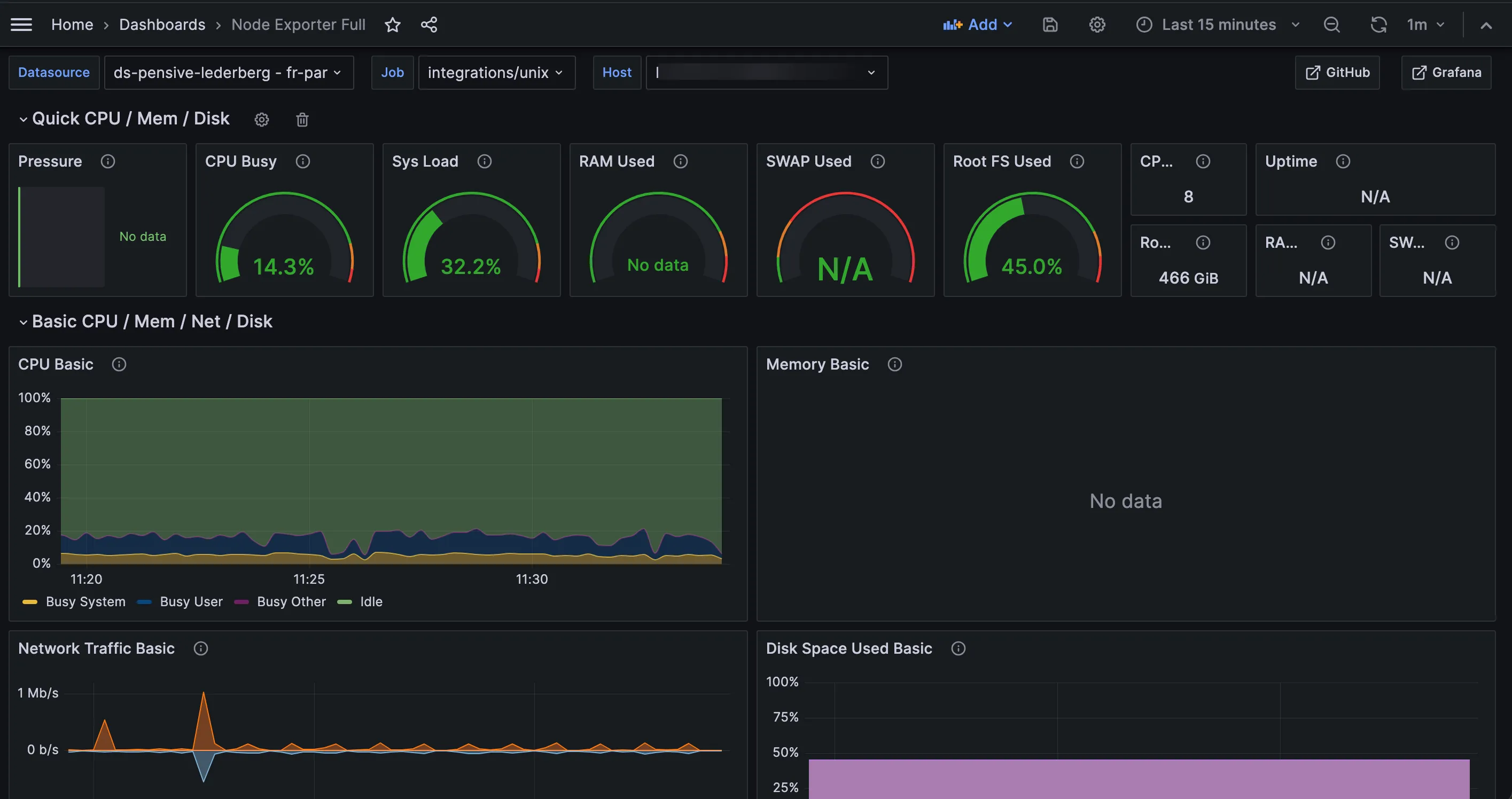
In the drop-down next to Datasource, select your metrics data source. By default, your dashboard retrieves your data source's data from the last 24 hours.

-
If your data source was created less than 24 hours ago, click the clock icon and adjust the time range to match its creation time.
Your dashboard should look similar to the one in the image below.
